相关文章
Related Articles详细介绍
佳业60m³制氮机工艺流程简介:
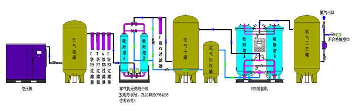
环境空气经压缩净化,除去油、水、尘后,进入由两个装填有碳分子筛的吸附塔组成的变压吸附装置。压缩空气由下至上流经吸附 塔,其间氧分子在碳分子筛表面吸附,氮气由吸附塔上端流出,进入粗氮缓冲罐,经过一段时间后,吸附塔中碳分子筛被吸附的氧饱和,需进行再生。再生是通过停止吸附步骤,降低吸附塔压力来实现的。两个吸附塔交替进行吸附和再生,从而确保氮气的连续输出。
变压吸附制氮装置工艺流程图:
大型PSA制氮机技术指标:
产气量 | 原料气 | 产品气氮气 | |||||
Nm³/h | 压力 | 常压露点℃ | 残油量(ppm) | 常压露点℃ | 纯度(%) | 压力 | 温度 |
(mpa) | (mpa) | ||||||
1-5000 | 0.7-1.0 | ≤-17 | ≤0.003 | ≤-40 | ≥98 | 0.6-0.9 | 环境温度 |
≥99 | |||||||
≥99.5 | |||||||
≥99.9 | |||||||
≥99.99 | |||||||
≥99.999 |
二、佳业60m³制氮机技术特点
1、原料空气取自自然,只需提供压缩空气和电源即可制氮气。设备能耗低,运行成本费用少。
2、氮气纯度调整方便,氮气纯度只受氮气排气量的影响,普通制氮纯度在95%-99.99%之间任意调节;高纯度制氮机可在99%-99.999%之间任意调节。
3、设备自动化程度高,产气快,可无人值守。启动、关机只需按一下按钮,开机10-15分钟内即可产生氮气。
4、设备工艺流程简单,设备结构外形紧凑,占地面积小,设备装置适应性好。
5、暴风雪法装填分子筛,避免高压气流冲击导致分子筛粉化现象,确保分子筛长时间使用。
6、数显流量计带压力补偿、高精度的工业过程监控二次仪表,具有瞬时流量及累积计算的功能。
7、进口分析仪在线检测,高精度,免维护。
行业应用范围.
1、.SMT行业应用
充氮回流焊及波峰焊,用氮气可有效抑止焊锡的氧化,提高焊接润湿性,加快润湿速度减少锡球的产生,避免桥接,减少焊接缺陷,多名SMT电子厂家配套了数百套高性价比的变压吸附制氮机,在SMT行业拥有庞大的客户群,SMT行业占有率达90%以上。
2、.半导体硅行业应用
半导体和集成电路制造过程的气氛保护,清洗,化学品回收等。
3、半导体封装行业应用
用氮气封装、烧结、退火、还原、储存。变压吸附制氮机协助业类各大厂家在竞争中赢得先机,实现了有效的价值提升。
4、电子元器件行业应用
用氮气选择性焊接、吹扫和封装。科学的氮气惰性保护已经被证明是成功生产高品质电子元器件一个*的重要环节。
5、化工、新材料行业行业应用
用氮气在化工工艺中创建无氧气氛,提高生产工艺的安全性,流体输送动力源等。石油: 可应用于系统中管道容器等的氮气吹扫,储罐充氮、置换、检漏,可燃性气体保护,也应用于柴油加氢和催化重整。
6、粉末冶金,金属加工行业
热处理行业应用 钢、铁、铜、铝制品退火、炭化,高温炉窑保护,金属部件的低温装配和等离子切割等。
7、食品、医药行业行业应用
主要应用于食品包装、食品保鲜、食品储存、食品干燥和灭菌、医药包装、医药置换气、医药输送气氛等。
8、其他使用领域
制氮机除了使用在以上行业以外,在煤矿、注塑、钎焊、轮胎充氮橡、橡胶硫化等众多领域也得到广泛使用。随着科技的进步和社会的发展,氮气装置的使用领域也越来越广泛,现场制气(制氮机)以其投资省、使用成本低、使用方便等优点已经逐渐取代液氮蒸发、瓶装氮气等传统供氮方式。
产品咨询